2019年8月26日,德科仕通信有限公司在EyeNet视频分析仪(EVA)产品系列中增加了5G 4K/8K/VR视频QoE测试软件选项,这是业内首款针对5G网络和VR业务场景下的视频业务质量(QoS)和用户体验质量(QoE)的测试解决方案。EVA 5G视频测试解决方案提供全面的4K/8K/VR视频业务质量监测和故障诊断解决方案,可以帮助移动运营商、视频业务提供商和设备厂商加速5G视频业务的开发、部署和推广,并有效地监测和诊断5G网络传输中存在的各种视频业务质量问题。
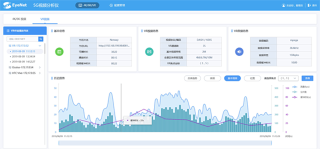
一、EVA视频分析仪针对5G VR视频的测试功能主要包括:
(1) 通过被动监测和DPI分析,可自动识别5G网络中的VR视频流,包括VR终端品牌/型号、终端/服务器IP地址和端口号、播放时间、播放记录等;
(2) 支持各种VR视频协议封装格式,包括MPEG2-TS over RTP/UDP, HTTP Live Streaming (HLS),Dynamic Adaptive Streaming over HTTP (DASH)等;支持对5G GTP隧道;
(3) 对各种VR视频流QoS/QoE指标的提取和测量,包括:
• 片名关键字、 视频播放URL地址;
• 视频编码、播放时长、可播时长、视频缓冲时长;
• 音频编码、音频采样率、音频缓冲时长、音频带宽;
• VR传输通道数、VR全景基本视频流带宽、VR当前视角焦点流量带宽(支持多码率,如4M/6.7M/10M)、当前视角焦点位置;
(4) 对VR视频播放过程中的流量进行KPI趋势分析,包括:下载吞吐率、下载字节数、下载百分比、缓冲区大小等;
(5) 支持对VR终端和CDN服务器之间的交互流量KPI分析,诊断导致VR视频卡顿的原因,包括网络时延、业务时延、业务错误码、请求无响应、分片下载超时等;
(6) 对VR视频流中全量音视频数据的提取、录制和播放,包括:VR音频流、VR全景基本视频流、当前视角位置的视频流;
(7) 实时测量VR视频的TCP流性能指标,如:TCP重传率、TCP重复率、TCP乱序、TCP重置数、TCP低窗口等;

图1:EyeNet VR视频分析界面
二、EVA视频分析仪针对4K/8K超高清视频的测试功能主要包括
(1) 支持各种4K/8K视频协议封装格式,包括MPEG2-TS over RTP/UDP,MPEG2-TS over RTSP/TCP;
(2) 支持对4K/8K视频的MPEG2-TS码流的各项分析,包括MDI:LR/DF和TR101-290告警指标等;
(3) 支持对4K/8K视频的RTP/UDP流性能指标分析,包括:RTP丢包率、RTP抖动、RTP乱序包数、RTP丢包周期、RTP最大丢包长度、RTP最小丢包间隔等。
(4) 支持各种主流的4K/8K视频编码格式,包括H.264、H.265、AVS2等;
(5) 支持从IP视频流中录制.ts视频文件并进行视频回放;
(6) 支持对视频PES分组基本流的关键参数提取和KPI统计功能,包括:
• 视频参数:如分辨率、宽纵比、比特率、帧速率等;
• GOP模式和GOP长度;
• I、P和B帧的帧个数、比例、和帧速率;
• 受损的I、P和B帧个数。
(7) 支持对4K HDR高动态范围视频的参数解析和验证功能,包括:
• 视频分辨率要求:3840 x 2160
• 帧率要求:50/60fps
• 色度参数要求:4:2:0
• 位深要求:10bit
• 色域颜色存储规范要求:ITU-R BT.2020
• 颜色转换函数要求:SMPTE.2084

图2:EyeNet 4K/8K视频分析界面
【行业背景】
2019年6月6日,工信部向中国电信、中国移动、中国联通、中国广电发放5G商用牌照,标志着中国正式进入5G商用元年。由于5G时代意味着网络速度更快、时延更低、连接数更多,同时全民性的基础流量使用增长必然会伴随着流量资费的降低,因此,5G时代将使视频的大规模传播成为可能,内容载体的更新也将带动社交模式和硬件生态的根本性转变。
5G商用近在咫尺,与5G关系密切的VR行业也将迎来新的生机。未来,5G将和云技术改变移动业务的发展趋势,呈现出智终端、宽管道、云应用的大趋势,VR作为业界普遍看好的5G首批典型应用,其应用场景和业务范围会被拓宽,产业得到规模化发展。VR 8K直播、VR 4K巨幕影院将会是5G技术下的重点应用。
目前业界一个普遍的共识是:除了丰富的VR视频节目内容和价格因素外,如何保证用户体验质量是VR业务成功的关键要素。由于端到端VR视频业务传输,需要经过内容提供商、CDN提供商、5G网络运营商和VR终端等众多环节,这给VR视频业务质量保障带来了许多新的困难和挑战,例如:如何客观地评价和测量终端用户对VR视频的体验质量(QoE)?如何快速对VR视频业务质量问题进行故障诊断和责任定位?德科仕通信率先推出的5G视频分析仪势必对推动VR在5G网络中的应用和发展起到重要的作用。